Professional Noise Analysis Software
KNM Analysis Software provides advanced acoustic analysis, batch processing, and AI-powered environmental sound detection for professional noise consultants.

Software Editions
Basic
$399
One-time licence
Pro
$1,999
One-time licence
Pro AI
$3,499
One-time licence
Feature Comparison
| Feature | Basic | Pro | Pro AI |
|---|---|---|---|
| ANALYSIS | |||
| A/C/Z frequency weighting (IEC 61672-1) | ✓ | ✓ | ✓ |
| Lpk, Lmin, Lmax, LeqT, LSEL metrics | ✓ | ✓ | ✓ |
| Statistical levels (L1–L99) | ✓ | ✓ | ✓ |
| Fast time weighting (125ms) | ✓ | ✓ | ✓ |
| Zwicker loudness (ISO 532-1:2017) | ✓ | ✓ | ✓ |
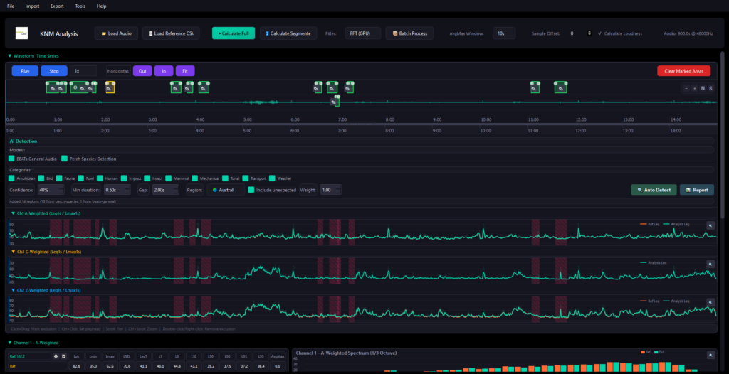
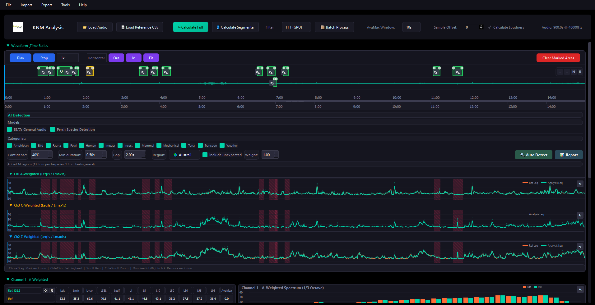
| 1/3 octave band analysis (IEC 61260-1) | ✓ | ✓ | ✓ |
| Per-band Leq spectrum | ✓ | ✓ | ✓ |
| Per-band percentile statistics (L1–L99) | — | ✓ | ✓ |
| Event spectra (spectrum at Lmax, L10, L50, L90) | — | ✓ | ✓ |
| CALIBRATION | |||
| A/C/Z-weighted calibration offsets | ✓ | ✓ | ✓ |
| Reference CSV auto-detection & comparison | ✓ | ✓ | ✓ |
| Sample-level time alignment | ✓ | ✓ | ✓ |
| VISUALISATION | |||
| Zoomable waveform display | ✓ | ✓ | ✓ |
| Leq & Lmax time-series charts | ✓ | ✓ | ✓ |
| 1/3 octave spectrum charts | ✓ | ✓ | ✓ |
| Interactive chart popups | ✓ | ✓ | ✓ |
| REGION MARKING | |||
| Audio region marking with categories | ✓ | ✓ | ✓ |
| 15 predefined event categories | ✓ | ✓ | ✓ |
| Filtered analysis (exclude/include regions) | ✓ | ✓ | ✓ |
| EXPORT | |||
| CSV export (broadband + octave band) | ✓ | ✓ | ✓ |
| PDF reports with charts & statistics | ✓ | ✓ | ✓ |
| KNM project file save/load | ✓ | ✓ | ✓ |
| BATCH PROCESSING | |||
| Multi-file batch analysis | — | ✓ | ✓ |
| WAV, MP3, CSV & KNM input modes | — | ✓ | ✓ |
| Daily / weekly / monthly Excel summaries | — | ✓ | ✓ |
| Day / evening / night period statistics | — | ✓ | ✓ |
| RBL calculation | — | ✓ | ✓ |
| ABL assessment background levels | — | ✓ | ✓ |
| 1/3 octave batch summaries with 3D charts | — | ✓ | ✓ |
| Batch re-processing with edited regions | — | ✓ | ✓ |
| AI DETECTION | |||
| BEATs audio event detection (527 classes) | — | — | ✓ |
| Perch species identification (14,000+ species) | — | — | ✓ |
| GPU-accelerated inference | — | — | ✓ |
| Regional species filtering | — | — | ✓ |
| Confidence thresholding | — | — | ✓ |
| Detection timeline & species reports | — | — | ✓ |
| Batch AI aggregation & Excel export | — | — | ✓ |
| Activity period analysis | — | — | ✓ |
| STANDARDS COMPLIANCE | |||
| IEC 61672-1 frequency weighting | ✓ | ✓ | ✓ |
| IEC 61260-1 octave band filters | ✓ | ✓ | ✓ |
| ISO 532-1 Zwicker loudness | ✓ | ✓ | ✓ |
| NSW/QLD assessment period support | — | ✓ | ✓ |
Get Started with KNM Analysis Software
Download a free trial, purchase a licence, or register your KNM sound level meter to unlock the Basic edition.
